首页 知识 百科 真我gtneo吃鸡能开90帧吗

真我gtneo吃鸡能开90帧吗

时间:2021-04-20 09:18  小编:霸主

真我gtneo吃鸡能开90帧吗?想要游戏玩的流畅,越高的帧率当然是越吃香的,要是可以开到90帧的话,那就飞起了呀!!那么主打专业游戏手机的真我gtneo吃鸡是否能开90帧呢?想必大家也很好奇,今日就来为大家解答疑惑

真我gtneo吃鸡能开90帧吗

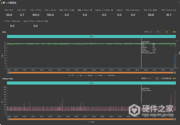
现在realme真我GT Neo貌似还没有适配吃鸡的90帧

但是可以开启60帧模式

realme真我GT Neo在60帧模式下一局吃鸡游戏下来平均帧率大概在59.8左右,还是和稳定的

王者的话是支持90帧

真我gtneo吃鸡能开90帧吗

上一篇:迅捷fac2600r怎么样 下一篇:奔图m7108dw如何设置网络打印
相关教程
相关知识